导出你在任意平台的记录
本地解析,安全快速
使用流式计算与多线程并行架构,就算是百万条级别的聊天记录,依然拥有丝滑交互和响应。
聊天记录和配置都存在你的本地数据库,所有分析都在本地进行,拔了网线也能用。
* AI 功能例外。若电脑性能支持,建议优先使用本地模型。
基于 10+ Function Calling 能力,动态调度工具,让 AI 挖掘聊天内容的更多有趣。
通过标准化的数据抽象层,抹平聊天软件的差异,不管是Discord/WhatsApp,还是微信/QQ,任何聊天记录都能进行分析。
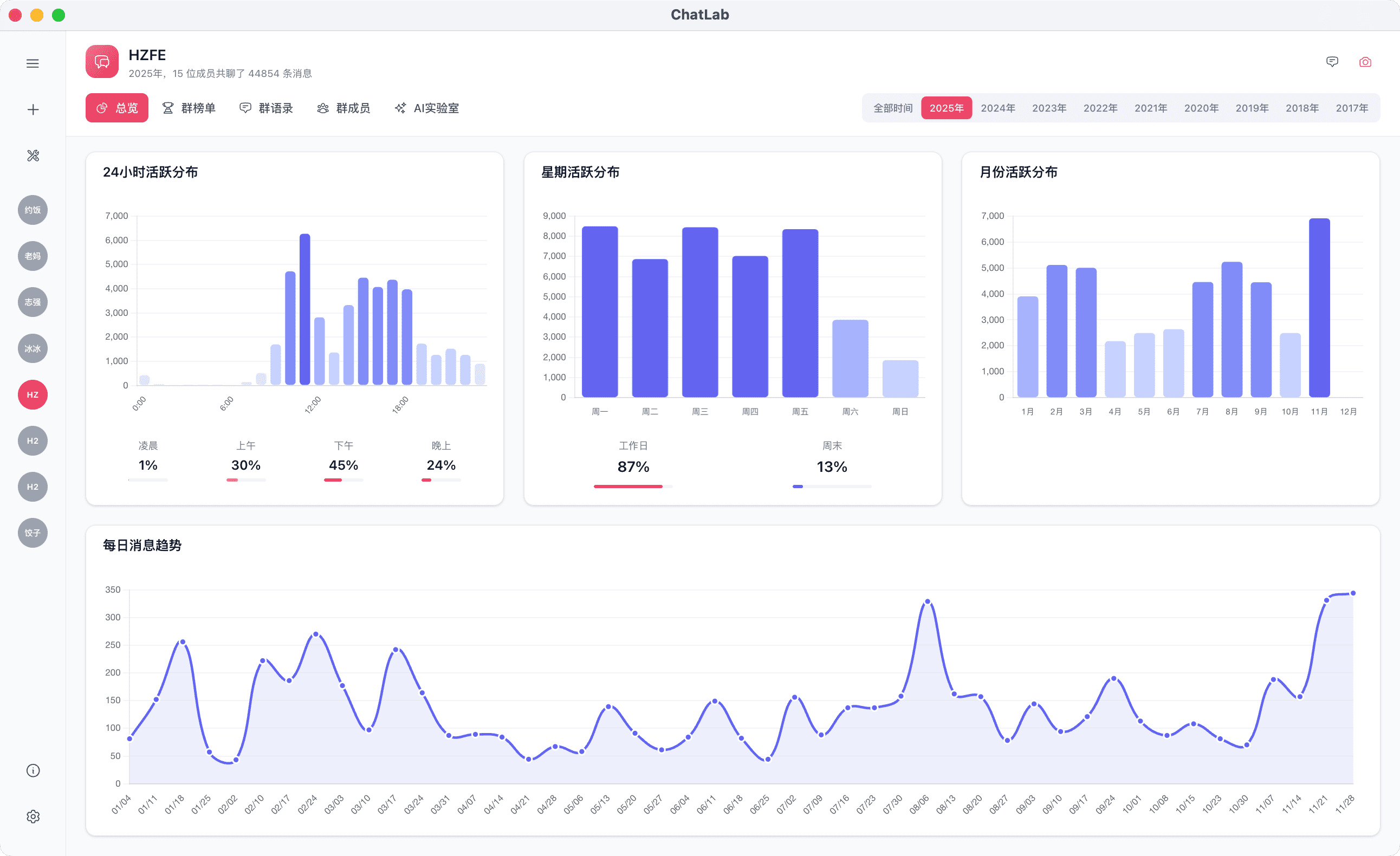
聊天总览展示多种数据汇总。


不用自己统计,年度榜单自动生成。

查看群聊最火复读,找到经典的群言群语。

聊天记录查看器,回顾每一刻经典瞬间。
智能 AI Agent,让 AI 与聊天记录实时通灵。

AI SQL模式,满足你各种奇怪的分析需求,自由度 MAX。
群聊有的功能,私聊也都有。

保真的,不信你去问当事人